34 双增压器是什么?
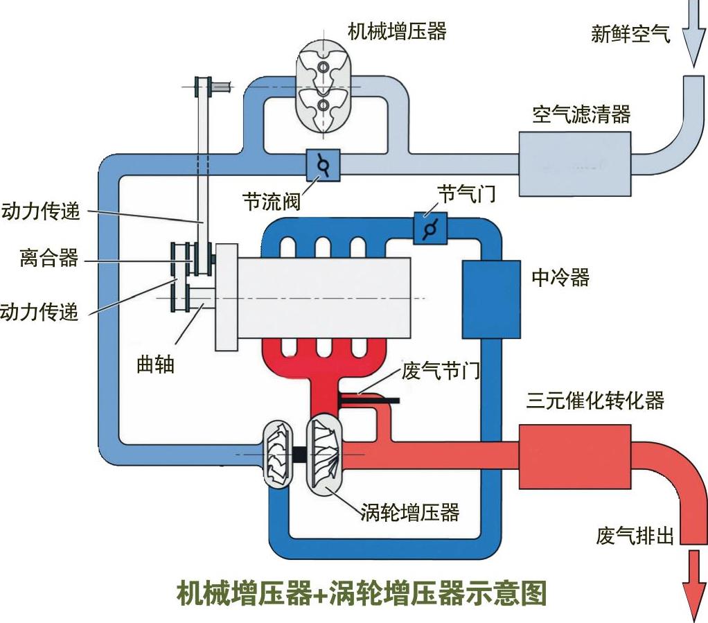
涡轮增压与机械增压一直是汽车厂家所能接纳的主要增压方案,两者的优劣无法简单判断,前者的作用在中高速时明显,而后者在中低速时作用更大。那么何不将它们兼而济之呢7大众汽车在2005年装备在高尔夫GT车上的1.4升TSI发动机就做出了这个惊人之举。这台双增压发动机在进气系统上安装一个机械增压器,而在排气系统上安装一个涡轮增压器,从而保证在低速、中速和高速时都能有较佳的增压效果。
在一台发动机上采用两个涡轮增压器,也称为双增压发动机,如右图的宝马3.0升双涡轮增压发动机,就是采用两个涡轮增压器。

机械增压器+涡轮增压器示意图

双增压发动机构造图

宝马双涡轮增压发动机构造图